BTC/HKD-0.39%
ETH/HKD-0.77%
LTC/HKD-0.74%
ADA/HKD-1.13%
SOL/HKD-1.04%
XRP/HKD-0.97%區塊鏈瀏覽器中呈現的數據一般都相對專業,有一定的理解門檻,Dfinity瀏覽器也不例外。
因此,我們希望通過本篇內容幫助讀者理解Dfinity瀏覽器中的數據,以及它們背后的意義。
目前主流的Dfinity瀏覽器主要有三家。
分別是來自Dfinity官方的,更偏向于展示宏觀的整體數據;
由Dfintiy社區構建的開源瀏覽器,內容較為簡潔,由可視化展示;
在Fleek上開發并部署在互聯網計算機上的,數據展示的側面比較多,能夠較為細致、全面地呈現代幣,網絡,應用和治理等情況。
縱觀瀏覽器中展示的數據,可以分為三大板塊:鏈上數據、Token經濟和鏈上治理,接下來我們就一一進行說明。
我們先在此列出一些瀏覽器中涉及名詞的中英對照,方便讀者使用:
數據:孫宇晨贖回3萬枚stETH,作為最大個人持有者仍持有約26萬枚:7月8日消息,dollar.eth監測顯示,孫宇晨在2個錢包中贖回了3萬枚stETH(約5580萬美元),還持有約26萬枚stETH(約4.836億美元),仍是最大的stETH個人持有者。此外Arkham監測顯示,2小時前孫宇晨向加密交易所Poloniex轉入2.3萬枚ETH(約4300萬美元)。[2023/7/8 22:25:32]


鏈上數據
a16z將在倫敦開設辦事處:6月12日消息,a16z 發文稱,將在倫敦開設 a16z 辦事處,新辦公室定于今年晚些時候開放,由普通合伙人 Sriram Krishnan 領導,致力于在英國與歐洲發展加密貨幣與創業生態系統。同時,a16z 還計劃于 2024 年春季在倫敦舉辦下一屆 Crypto Starup School。本次在倫敦開設辦事處的到英國總理 Rishi Sunak 支持,他表示決心為這項技術釋放機會,并將英國變成世界 Web3 中心。同時,a16z 還將繼續對美國進行大量投資,并繼續致力于于美國政策制定者于監管機構合作,使其對加密貨幣初創公司的監管更加明確。[2023/6/12 21:30:56]
鏈上數據主要從Dfinity鏈上數據出發展示網絡的發展狀況。
有反映去中心化程度的子網數量、節點提供者和節點機器數;
BitMEX創始人:當前市場處于緊張狀態,下半年會因貨幣超發而有所好轉:6月6日消息,BitMEX創始人Arthur Hayes在社交媒體表示:市場因為Binance的一些FUD傳聞而下跌。但不管觸發原因是什么,風險市場都因為財政部現金賬戶(TGA)的補充而處于緊張狀態。到夏季結束,市場將會把這個問題拋諸腦后,轉而關注背后持續進行的天量印鈔。與此同時,我將買入一些垃圾幣(Shitcoin)。[2023/6/6 21:18:14]
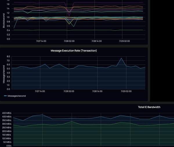
反映整體網絡計算任務處理能力的處理器核心數量、內存大小;展示InternetComputer區塊鏈可擴展性的出塊率、消息數和吞吐量;
展示當前互聯網計算機的實際應用狀況的Canister數量和InternetIdentity數量。

Curve收益增強器Concentrator已上線USDC-crvUSD等多個crvUSD流動性池:6月1日消息,Curve 收益增強器 Concentrator 已上線 USDC-crvUSD、TUSD-crvUSD、USDP-crvUSD 和 USDT-crvUSD 流動性池,并提供 aCRV 和 afrxETH 的自動復利。[2023/6/1 11:51:19]
互聯網計算機并不是由單一的一條區塊鏈組成,而是由多個可以互相通信的網絡構成的。?
每個子網由多個節點組成,都是一條區塊鏈。
隨著Dfintiy生態的擴展,應用對網絡可擴展性的需求愈加強烈,這時需要通過神經元網絡由投票添加新的子網。
如所示目前Dfinity主網共有19個子網,其中18個是為了運行應用的子網,1個子網負責神經元網絡治理。
英國央行行長在加密貨幣“崩潰時”重申其“沒有內在價值”:金色財經消息,英國央行行長安德魯·貝利在加密貨幣“崩潰時贏得勝利”。
貝利周一下午在議會發表了他對加密貨幣的立場,稱今天我們在加密交易所看到了“另一場爆炸”,并重申了該資產類別“沒有內在價值”。
貝利對他對加密貨幣的蔑視并不感到害羞,此前他曾警告過加密行業缺乏價值,并表示比特幣不是一種實用的支付方式。去年12月,他還敦促英國銀行對加密貨幣“特別謹慎”。[2022/6/14 4:24:03]
目前,每個子網的節點數量最少為7個,最低算力420核心CPU,13.69TiB內存。

一個子網的組成如所示。
子網由遍布在世界各地的數據中心中的節點機器組成,節點機器由節點提供者提供,托管在數據中心,在同一地理區域內的節點機器組成數據中心。

我們挑選id為gmq5v-hbozq-uui6y-o55wc-ihop3-562wb-3qspg-nnijg-npqp5-he3cj-3ae的子網進一步說明。
該子網由13個節點機器運行著659個罐子,由于節點數和罐子數量比大多數子網多,為了滿足該條區塊鏈應用的需求,相應地該子網的算力也比較高。

https://ic.rocks/subnet/gmq5v-hbozq-uui6y-o55wc-ihop3-562wb-3qspg-nnijg-npqp5-he3cj-3ae
在上面子網中,同一個節點提供者提供了三個節點機器。
除了子網gmq5v外,該節點提供者還參與了包括神經元網絡治理在內17個子網的節點運營。

https://ic.rocks/principal/4wwno-x3pip-hus6v-fodcr-3yfvu-arlr5-t7mec-zfrtm-bd4xr-r52gs-6ae
由此可見,同一個節點提供者可以在同一個子網部署多個節點機器,也可以為不同子網提供節點機器。

從我們可以看出,每條子網由于應用對于網絡的壓力和對應的硬件投入不同,區塊確認的速率也不同。
但一個區塊中交易的最終確認基本穩定在1秒左右,這是其它公鏈很難做到的。
目前Dfinity主網的吞吐量大概在700MiB/s,平均到每個子網大概在37MiB/s,以全網目前100多個應用來看,根據使用情況每個應用可以獲得約7MiB/s的帶寬。

罐子是具體執行應用的計算單元,為應用提供一種微服務,組成應用的各種功能。
罐子的部署代表的是Dfinity生態搭建的進度。

互聯網身份是Dfinity互聯網計算機上一個重要應用和創新,它提供的是一個去中心化的身份驗證服務,同樣也是一個運行著的罐子。
用戶首先在Dfinity鏈上的智能合約注冊一個身份錨點,然后通過這個錨點生成各個應用的身份,用戶每次登陸一個應用都是通過向應用發送Dfinity授予的登陸應用的授權證明完成的。
在應用之間用戶擁有多個身份,但對于用戶來說只有一個身份錨點,如此同時做到了身份的匿名和操作的方便。
如,身份錨點背后對應的是一個互聯網身份的用戶。
越來越多的錨點意味著更多用戶,更多應用在使用Dfinity網絡進行身份驗證。
以太坊的歷史進程 以太坊共有四個發展階段,分別是前沿、家園、大都會和寧靜。其中寧靜是以太坊的最終階段,標志以太坊達到了2.0階段.
1900/1/1 0:00:007月24日,2021世界區塊鏈大會·杭州正式開幕。本屆大會以“無限未來”為主題,匯聚全球的100+區塊鏈、加密貨幣行業頭部創業者、研究者,以胸懷萬里世界的姿態,共同放眼無限未來的行業想象.
1900/1/1 0:00:00區塊鏈技術上的NFT,被認為是建構并達成元宇宙中各個虛擬社會走向大同的一種真正聯結。今年以來,元宇宙和NFT成為區塊鏈行業兩個相當熱門的話題.
1900/1/1 0:00:00原文標題:特斯拉Q2凈收入首超10億美元!暗示上調今年交付指引美東時間7月26日周一美股盤后,全球市值最大的汽車制造商、電動汽車巨頭特斯拉公布了二季報,開啟美股二季度財報季最繁忙的一周.
1900/1/1 0:00:00LendMi2.0升級,如何賦能Filecoin生態?7月27日14:00,金色財經邀請LendMi官方社區負責人Patrick做客「金色百家談」直播間,深度解讀LendMi2.0全面升級內容.
1900/1/1 0:00:00海南試點數字貨幣,欲打造“數字人民幣消費島”:2021年4月12日至4月25日,工商銀行海南省分行聯合央行海口中心支行、三沙市政府將舉辦以“數字人民幣三沙暢游行”為主題的數字人民幣消費體驗活動.
1900/1/1 0:00:00