BTC/HKD-1.78%
ETH/HKD-1.33%
LTC/HKD-0.68%
ADA/HKD-3.06%
SOL/HKD-1.78%
XRP/HKD-1.46%Waves公鏈的生態在一定程度上借鑒了Terra,面臨問題較大,支持比率較低。
UST暴雷之后,去中心化穩定幣受到全面重創,截至5月18日,DAI和FRAX的流通量在本月分別下降26.6%%和44.8%。UST曾是最成功的去中心化穩定幣,某些去中心化穩定幣在機制上也部分參考了UST,下面將對常用的去中心化穩定幣進行介紹,并分析其風險。
TL;DR
目前常用的去中心化穩定幣都有對應的抵押資產或儲備金,大多數是ETH或穩定幣這類常用資產,少部分包含FXS、WAVES這些波動較大的資產。
USDN已經出現抵押不足的情況,且大部分USDN都閑置在Vires中,和Terra的情況類似,風險較大。
DAI已經經過市場的充分檢驗,也有明確的清算機制。即使在兩年前3.12暴跌導致出現壞賬的情況下,DAI的價格依然高于1美元,風險最低。
Fei Protocol的PCV雖然絕大多數都是ETH,但需要ETH跌至900美元以下才會出現資不抵債的情況。
FRAX各項數據健康,流動性充足,出現死亡螺旋導致項目失敗的可能性也比較低。
Cyber Capital創始人:BNB Chain“驗證節點”由Binance控制的委員會選出,“去中心化”只是表象:10月8日消息,加密基金Cyber Capital創始人兼首席投資官Justin Bons在社交媒體表示,Binance足夠聰明,從不聲稱BNB Chain是去中心化的或直接承認它是中心化的,結果BNB Chain讓一些不太懂行的人看起來像“去中心化”,但其實該網絡的21個“驗證節點”是由一個11人委員會選出,而該委員會是由Binance控制的。這些“驗證節點”會按照委員會設計的預定順序輪流處理相關工作,而不是像真正的去中心化區塊鏈那樣根據權重隨機確定驗證。[2022/10/8 12:49:26]

DAI/MIM
MakerDAO是最早期的DeFi項目之一。用戶可以將資產存入Maker Vaults,以超額抵押的方式鑄造穩定幣DAI。Dai Stats數據顯示,DAI的發行量從5月1日的88.1億美元下降至現在的64.7億美元。

去中心化數據索引工具SubQuery即將上線Acala:11月25日,據官方消息,去中心化數據索引工具SubQuery宣布,SubQueryNetwork將在Acala平行鏈上啟動。SubQuery和SQTToken致力于成為在Acala上推出的首個外部應用程序和Token。
官方表示,做出這一決定的一個關鍵因素是Acala即將發布的EVM+。通過在EVM兼容鏈上發布,SubQuery將無縫允許來自以太坊生態系統的投資者通過使用Metamask參與TGE。擁有Acala的EVM+,用戶甚至可以將他們的以太坊地址與他們的Polkadot地址鏈接起來,從而克服了管理多個賬戶的需要。[2021/11/25 7:10:57]
隨著協議的擴張,現在MakerDAO支持以多種方式鑄造DAI。
1、超額抵押。以加密資產超額抵押的方式鑄造DAI,抵押品可以是ETH、WBTC等常用的加密貨幣,也可以是Uniswap USDC-ETH等LP代幣,這是DAI的主要鑄造方式之一。
2、錨定穩定模塊。錨定穩定模塊允許用戶以USDC、USDP、GUSD這三種中心化穩定幣直接兌換DAI,且通過這種方式發行的DAI超過DAI總量的46%,DAI和中心化穩定幣也越來越接近。穩定錨定模塊的推出為DAI的鑄造和退出提供了額外的途徑,以現在的數據計算,等于為DAI提供了約30億美元無滑點兌換的流動性。
HyperPay與去中心化NFT綜合平臺NSpace達成戰略合作:據官方消息,日前,HyperPay與去中心化NFT綜合平臺NSpace達成戰略合作,Nspace可以為藝術品,游戲物品等數字物品創建NFT。該平臺支持藝術家邀請制,甄選優質NFT藏品,創建的NFT藏品無Gas費用,創作者將獲得后續每一筆交易的版稅。[2021/10/12 20:22:17]
3、現實資產。超額抵押現實資產鑄造DAI,目前以這種方式發行的DAI只有3000多萬。
4、直接存款模塊(D3M)。允許協議即時生成DAI,存入支持的第三方借貸池,而無需傳統抵押品,目的是為了確保借貸協議中的浮動利率低于Maker治理決定的目標利率。以這種方式鑄造的DAI約為1.18億。
加密貨幣超額抵押和錨定穩定模塊是MakerDAO中DAI的主要鑄造方式,這兩種方式也經過了時間的檢驗,MakerDAO對每一種方式鑄造DAI的數量進行了限制,風險較低。DAI在數百個DeFi項目中應用,形成了自己的護城河。
Abracadabra Money中的MIM和DAI類似,采用超額抵押的方式鑄造,支持Yearn等協議中的生息資產為抵押品。MIM的發行量超過18億,杠桿倍數更高,風險高于MakerDAO。
數據:近24小時去中心抵押借貸市場上清算量達1.68億美元:據DeBank數據,受加密貨幣市場烈波動影響,過去24小時去中心化抵押借貸市場上的清算量達到1.68億美元,創史上第二高,其中,在Polygon版Aave上的清算量達到近1.04億美元,以太坊版Aave V2清算量為2767萬美元,Aave清算量共占據總清算量的78%。此前,去中心化抵押借貸市場上的清算量在5月19日創下最高記錄達6.6億美元。
另外,以太坊上抵押借貸平臺的總清算量為4637萬美元,Polygon上為1.0369億美元,幣安智能鏈上為1717萬美元,Fantom上為37.82萬美元,火幣生態鏈上為70萬美元。[2021/9/8 23:08:27]
Frax
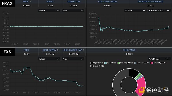
Frax是一種部分算法穩定幣,鑄造FRAX需要一部分的USDC和一部分FXS(Frax的治理代幣),協議允許用戶用1美元的USDC+FXS鑄造1 FRAX,也允許銷毀1 FRAX贖回1美元的USDC+FXS。USDC的占比稱為抵押率,FXS對應算法部分。若FRAX的需求高,算法部分的占比升高;若FRAX需求不足,算法部分的占比下降。從5月1日到現在,FRAX的流通量從27億下降到14.9億,降幅44.8%。
趙東:去中心化、安全、高性能在區塊鏈里很難兼具:數字貨幣投資人趙東今日在朋友圈表示,區塊鏈不能當作一個技術對待,因為它并不是生產力的提升。它是生產關系的一次變革。生產力的問題應由互聯網、AI來解決。好多項目說能解決區塊鏈的性能問題,要么是不懂,要么就是騙子。同時他認為,去中心化、安全、高性能無法同時兼備,比特幣的設計里去中心化和安全是第一位的,所以才犧牲了性能。而Eos的設計,安全仍然第一,但是犧牲去了中心化才做到了高性能。[2018/3/17]

理論上,Frax也存在擠兌時發生螺旋死亡的可能性,且有多個Frax分叉項目已經失敗,但Frax卻經過了一年多時間的穩定運行,相對其分叉項目和UST,FRAX的風險相對較小。
1、Frax的抵押率當前為89%,協議中的穩定幣儲備較多,銷毀和鑄造FRAX對FXS的價格影響相對Terra中的UST和LUNA較小。
2、FRAX+3Crv池擁有超過13億美元的TVL,其中FRAX 7.4億,3Crv 5.7億;Uniswap V3也中有1.76億美元的FRAX流動性。FRAX的流動性很好,絕大多數的FRAX都在各種DEX中提供流動性。Frax通過積累了大量的Convex治理代幣CVX,而Convex又通過veCRV控制著Curve的獎勵發放,因此Frax能夠通過Curve為自己的用戶發放獎勵,并沒有類似像Terra生態的Anchor這樣的協議積累大量未被利用的穩定幣。
3、Frax對鑄造和銷毀進行了限制,FRAX的流通量更穩定。只有當FRAX的價格高于1.0033美元時才能鑄造新的FRAX,當FRAX的價格低于0.9933美元時才能通過協議贖回。
4、Frax具備盈利能力,通過“算法市場運營控制器”(AMOs),將儲備金用于Curve等協議的挖礦,目前協議通過AMOs獲得了3785萬美元的利潤。協議定期計算實際抵押率,若因為AMOs賺取收益等方式導致實際抵押率高于理論值,協議將會利用多余的資金鑄造FRAX,并購買FXS銷毀,既有利于擴大FRAX的規模,減少FXS的供應,也減少了套利者的參與。
從推出開始,Frax不斷進行著改進,如一開始從其分叉項目中吸取經驗,現在整體風險較低。除了美元穩定幣FRAX之外,Frax還推出了跟蹤CPI的FPI。
USDN
Waves公鏈的生態和Neutrino協議的算法穩定幣USDN的機制在一定程度上借鑒了Terra,用戶可以在Neutrino中實現1美元的WAVES代幣和1 USDN間的互換。USDN的初始發行量為1億枚,從合約中解鎖的部分在市場上流通,解鎖部分才被記入總供應量。用戶兌換USDN的WAVES代幣計入儲備金,Neutrino并不能增發或者銷毀,隨著WAVES的價格波動,WAVES儲備對應的抵押率可以是0到正無窮大。若抵押率低于1,需要依靠拍賣治理代幣NSBT來調整。
USDN已經持續維持小幅度的脫錨,當前價格為0.976美元。Neutrino官網顯示,USDN發行量為8.7億,而對應的WAVES儲備金價值為3.06億美元,抵押率只有35.16%。

CoinGecko數據顯示,WAVES發行量1億枚,按6.44美元對應的WAVES市值為6.44億美元;NSBT價格為21.83美元,市值5932萬美元。USDN的市值已經超過WAVES和NSBT市值之和。
USDN的質押收益由Waves區塊鏈的LPoS(租賃權益證明)共識算法提供,由儲備中的WAVES代幣質押產生,分發給USDN的質押者。
Vires Finance是Waves生態的一個借貸協議,允許WAVES、USDN、USDT、USDC、BTC、ETH等代幣間的借貸。數據顯示,Vires Finance中的USDN存款約有6.89億,借款只有2500萬,超過76%的USDN在Vires Finance中閑置,這部分USDN也可以獲得Neutrino的質押獎勵。

Vires提供了一種以穩定幣USDT和USDC為抵押品,借入USDN和WAVES做空的場景。但是目前幾乎所有的USDT和USDC都被借光,這部分存款用戶可能無法贖回自己的抵押品,存在較大的風險。
USDN和整個Waves生態面臨著較大風險,USDN已經儲備不足,且發生擠兌時還可能造成WAVES的螺旋下跌。大量存款閑置在Vires Finance中,這一點和Anchor類似,且USDN的質押獎勵已經大幅下降。若想通過存入穩定幣USDT和USDC,借入USDN和WAVES做空,也可能面臨無法贖回USDT和USDC的風險。
FEI
Fei Protocol允許用戶以1美元的資產鑄造算法穩定幣FEI,也允許用戶將FEI贖回為1美元的資產,它推廣了PCV(協議控制價值)的概念,可以將協議持有的各種資產用于創造收益。
一開始的FEI以ETH鑄造,現在已經改為DAI,PCV中的絕大多數資產依然為ETH。根據Fei Protocol官網數據,協議鑄造的FEI約為3億,用戶鑄造的FEI約為2.3億。PCV持有的資產價值3.98億美元,其中ETH占比73.3%,DAI占比8.7%,LUSD占比7.6%。

理論上,若ETH價格繼續大幅下跌,Fei Protocol也存在資不抵債的可能性。根據PCV資產和FEI的發行情況計算,ETH價格需要跌到900美元以內才會出現資不抵債的情況。
0
作者:PA一線
NFT的熱鬧景象正不斷刺激著越來越多玩家的神經,知名投資人朱嘯虎、蔡文勝及體育品牌中國李寧和房地產商綠地等名人名企都相繼加入這股潮流中.
1900/1/1 0:00:00揭秘 Aptos 創始人 Mo Shaikh 面臨 Glazer 家族成員 Shari Glazer 10億美元訴訟案的背后故事.
1900/1/1 0:00:00Layer 2?將在未來數月內看到大量項目和用戶涌入。幾周前,Optimism?宣布了空投的細節。?zkSync 在官網上確認了他們的代幣.
1900/1/1 0:00:00技術的發展讓旅行者在開始旅行前,就能獲得旅行體驗。即使目前元宇宙旅行還未完全實現,但它將是沖擊旅行業的下個大事件。像太空旅行一樣,把想法建起來,粉絲就會跟隨.
1900/1/1 0:00:00以下表達的內容均為作者個人觀點,不應構成投資決策的依據,也不應解釋為從事投資交易的推薦或建議。我們幾乎無法控制人類為什么存在于這個宇宙.
1900/1/1 0:00:00北京時間 2022 年 5 月 9 日,知道創宇區塊鏈安全實驗室監測到 BSC 鏈上借貸協議 Fortress Protocol 因預言機問題被攻擊,這是最近實驗室檢測到的第三起預言機攻擊事件.
1900/1/1 0:00:00